聯系我們
18903178757
- 地址:
- 河北省泊頭市富鎮開發區
- 傳真:
- 0317-8041117
- Q Q:
- 28505225
鍋爐脫硫除塵器
鍋爐脫硫除塵器濕法煙氣脫硫(WFGD)是采用堿性漿液或溶液作為吸收劑在吸收塔內對含有SO2的煙氣進行噴淋洗滌,使SO2和吸收劑反應生成亞硫酸鹽和硫酸鹽。
鍋爐脫硫除塵器濕法煙氣脫硫工藝包括石灰石(石灰)— 石膏法、氧化鎂法、雙堿法、氨法等。 濕法脫硫技術成熟,效率高,運行可靠,操作簡單,世界上占90%以上的燃煤電廠都采用濕法脫硫技術。
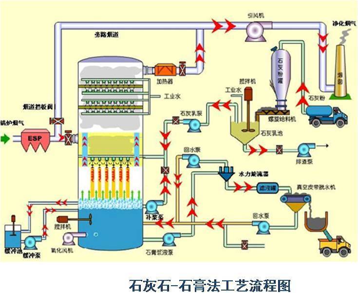
一、濕法石灰石-石膏法脫硫介紹:
濕法石灰石-石膏法是將石灰石粉制成漿液,在吸收裝置中將煙氣中的SO2脫除而副產石膏的方法。該方法是目前應用好廣的一種煙氣脫硫(FGD)方法。
(1)脫硫效率高,>95%
(2)技術成熟,運行可靠性高
(3)對煤種的適應性強
(4)吸收劑資源豐富,價格低廉
(5)脫硫副產物便于綜合利用
(6)占地面積大,運行費用高
主要適合于410t/h以上鍋爐的煙氣脫硫。優點:技術成熟,吸收劑石灰和石灰石成本低廉,脫硫率可高達90%以上。缺點:投資大(占電廠總投資的10%-15%),設備占地面積大,運行費用高,易結垢。
濕式石灰石/石灰-石膏法原理
脫硫過程:
一、濕法石灰石-石膏法脫硫介紹:
濕法石灰石-石膏法是將石灰石粉制成漿液,在吸收裝置中將煙氣中的SO2脫除而副產石膏的方法。該方法是目前應用好廣的一種煙氣脫硫(FGD)方法。
(1)脫硫效率高,>95%
(2)技術成熟,運行可靠性高
(3)對煤種的適應性強
(4)吸收劑資源豐富,價格低廉
(5)脫硫副產物便于綜合利用
(6)占地面積大,運行費用高
主要適合于410t/h以上鍋爐的煙氣脫硫。優點:技術成熟,吸收劑石灰和石灰石成本低廉,脫硫率可高達90%以上。缺點:投資大(占電廠總投資的10%-15%),設備占地面積大,運行費用高,易結垢。
濕式石灰石/石灰-石膏法原理
脫硫過程:


二、雙堿法脫硫系統介紹:
為了克服石灰/石灰石法容易結垢和堵塞的缺點,發展了雙堿法。該法先用可溶性的堿性清液作為吸收劑吸收,然后再用石灰乳或石灰對吸收液進行再生。
反應如下:脫硫過程


三、氨法脫硫介紹:
氨是一種良好的堿性吸收劑。利用氨的這一特性,以水溶液中的NH3和SO2反應為基礎用氨水將廢氣中的SO2脫除,生成亞硫酸氫銨和亞硫酸銨溶液,經氧化后得到硫酸銨溶液,進而干燥得到硫胺產品。


四、小型鍋爐脫硫除塵一體化技術介紹:
小型鍋爐脫硫除塵一體化技術是將文丘里洗滌器與自激式脫硫除塵裝置相結合,利用液滴和液膜通過慣性碰撞和攔截捕獲去除塵粒和應用高效低耗微分潛水脫硫除塵技術。
小型脫硫除塵一體化技術具有省水省電省脫硫劑、運行費用低;脫硫脫氮除塵脫水一體,效率高;脫水效果特好、冬季運行與夏季運行一樣;適用于大、中、小各型鍋爐的特點。
小型脫硫除塵一體化技術具有省水省電省脫硫劑、運行費用低;脫硫脫氮除塵脫水一體,效率高;脫水效果特好、冬季運行與夏季運行一樣;適用于大、中、小各型鍋爐的特點。
五、工程案例: